
近年来,随着电商崛起,线下消费长期遭受冲击,开始谋求向智慧商业转型。对实现商场来说,借助人工智能和大数据等技术,对线下场景进行数字化升级,从而实现媲美电商的精细化运营和精准营销,正成为扭转局势的关键。
在智慧商业解决方案的构建中,人脸识别是相当重要的功能环节,可以实现VIP顾客精准识别、回头客身份判定、多维度客流分析等功能,实现门店服务前置和个性化营销,协助工作人员精准服务和高效会员转化,全方位提升用户体验。
然而人脸识别无论算法获取还是应用开发,都存在一定门槛。为了帮助更多客户获取精细化运营工具,虹软视觉开放平台推出了智慧商业VIP识别应用,凭借丰富的功能和可拓展性,助力客户零门槛、低成本、高效率搭建线下消费场景的智慧商业解决方案。
【CRM管理&智能决策,最大化场景价值】
对线下消费场景进行数字化升级时,客户关系管理(Customer Relationship Management,CRM)是无法绕开的核心。通过对客户数据的积累和分析,对既有客户及潜在客户进行针对性管理,可以提升销售转化与客户留存,这也是智慧商业的关键之一。
然而在实际操作中,人工完成CRM录入相当困难:首先商场人流量巨大,人工录入并不现实;另外,当顾客二次光顾时,光凭肉眼与记忆,很难将人脸与客户信息准确关联,也就无法快速把握进店顾客的消费心理和购买意向,从而针对性地调整导购策略。
虹软智慧商业VIP识别应用为解决这一难题提供了方案:基于人脸识别与大数据功能,让精准高效的CRM录入与VIP管理成为可能。当顾客进店时,人脸抓拍机自动抓取人脸,系统根据人脸信息与已有顾客信息比对,准确定位到会员顾客信息(性别、年龄、喜好、购买记录、最近光临时间等),同时将多次进店顾客标记为回头客。实现门店工作人员的精准服务和引导,从而全方位提升客户体验。
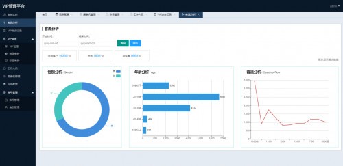
另外,智慧商业VIP识别应用利用人脸识别、属性识别等技术,将零售环境下的“人-货-场”产生的信息进行结构化提取、数字化表达,自动记录重要信息,比如获取门店客流、新增客流等基础信息,以及群体顾客在不同商品区域的流动和停留情况等个性化信息。
结合系统记录与CRM数据,店铺运营者可以生成精准的消费者画像和标签,并根据会员和非会员输出不同的信息。在此基础上,运营者能进行多维度对比分析,最终掌握客流统计、运动轨迹、会员识别、属性分析、区域热度分析、店铺楼层关联度分析等关键数据,构建一条从行为感知、理解、综合数据分析到最终决策的自动化链路,从而实现精细化运营。
在这一过程中,原本疲于记录和检索信息的店员也可以获得解放,在充足的信息支持下为客户提供更好服务;店铺则能够在降低人力运营成本的同时,提升销售转化率;商场则可以通过VIP系统与用户画像,为顾客推送心仪的商品信息和优惠券,从而实现高效引流,在构建“近景营销”闭环的同时,提升商场整体坪效。
【海量接口丰富拓展,满足多样性需求】
除了核心功能外,虹软智慧商业VIP识别应用还针对具体使用场景进行了一系列功能优化,从而为店铺运营者带来更好的体验。
过去,智慧商业系统在进行客流统计和运动轨迹分析时,会遇到一个普遍性的痛点:无法区分店员和顾客,导致数据采集受到较大影响。智慧商业VIP识别应用通过人脸比对功能,在记录时主动除外工作人员,避免工作人员走动对客流分析和轨迹分析造成影响。
同时,该系统还支持自定义关键字段和客流分析时段,满足不同应用场景,帮助运营者根据实际需求灵活调整,聚焦关键信息。
在集成上,智慧商业VIP识别应用安装快捷方便,可进行局域网部署,支持多种集成方案。
值得注意的是,智慧商业VIP识别应用开放了大量接口且接受定制,具备较强的适配能力和丰富的可拓展性,包括人脸客流、POS、营销屏、CRM等等,适用于各类线下消费场景。无论是人头攒动的大型商场,还是需要一对一服务的汽车4S店、房产售楼部、奢侈品卖场和美妆柜台,智慧商业VIP识别应用都能辅助提供针对性的精细化运营管理服务。
智慧商业VIP识别应用来自虹软开放平台的产业链市场,该市场旨在实现行业上下游资源与需求的精准对接与高效匹配。在产业链市场中,需求方可以快速获得摄像头模组、开发板、整机等硬件资源以及智慧校园、智慧酒店、智慧旅游等行业解决方案资源。同样,通过该市场,上下游供应商可以获得丰富客户渠道及海量订单,并不断扩大的品牌影响力。
本文属于原创文章,如若转载,请注明来源:突围电商“十面埋伏” 人脸识别如何赋能线下商场数字化运营能力?//robot.zol.com.cn/753/7535347.html